24
2026-03
恒尔暖零冷水循环+增压智能控制套件,让水泵同时具备循环与增压功能,实现即开即热与增压出水
来源: 浏览次数:1540 日期:2026/3/24 14:17:40
恒尔暖零冷水循环+增压智能控制套件
做零冷水时的问题:
问题一、做零冷水如何做到不用水时段,让循环泵不循环,只在用水点时段循环,而且达到设定温度就停止循环?
问题二、如何做到用水时提前开启一下水龙头就关闭,循环泵就自动循环几分钟,过一会再开水龙头就迅速有热水,不用等待?
问题三、家里水压小,做零冷水怎么才能让循环泵既起到循环作用,用水时又起到增压作用?
合肥恒暖暖通设备有限公司匠心研发出恒尔暖零冷水循环+增压智能控制套件,轻松解决以上问题。
恒尔暖零冷水循环+增压智能控制套件的组成
由WiFi智能控制器、二路水流控制器、电动二通阀、水流开关、测温三通、温度传感器、止回阀、双联暗盒和暗盒增高圈等组成。
恒尔暖零冷水循环+增压智能控制套件的作用
在用循环泵做零冷水时,配套安装上它,使循环泵同时具有热水循环和用水增压的双重作用。
热水循环的功能
在热水循环时,安装在回水管上的电动二通阀开启,根据设定的温度、定时循环泵运行,当回水管上的水温达到,或时间到达停机时,循环泵自动停机。
热水增压的功能
在使用热水时,当开启水龙头用热水时,水流持续达到7秒以上时,循环泵持续工作,这时安装在回水管上的电动二通阀关闭,使热水不会沿着回水管回流到水箱或热水器内,避免热水回流造成用水点的水压减小,在循环泵的作用下增大用水点的水压和流量。
恒尔暖零冷水循环+增压智能控制套件的控制方式
它具有温度控制、定时自动控制、水流控制、手机APP远程控制和语音控制等五种方式。
温度控制:设置在手动温控模式下,当水管内的水温低于设置水温1°C时,循环泵自动开启运行,当水管内的水温达到设置温度时,循环泵就停止循环;
定时控制:设置在定时自动模式下,每天可以设置6个时间段,每个时间段可以设置不同的水温,比如早上和中午设置30°C,晚上洗浴时段设置为40°C,不用水时段设置为8°C,这样,不用水时段,循环泵就不会循环,用水时段当水管内水温低于设置水温1°C时,就启动循环,达到设定温度时就停止循环;
水流控制:是与温度控制和定时控制并列的另一种控制方式,无论在温度控制还是自动控制模式下,只要开启水龙头2-6秒之间就关闭,循环泵就自动启动循环几分钟后停止,再开水龙头迅速流出热水。
手机APP远程控制:WiFi款智能控制器,可以通过涂鸦APP智能平台,轻松通过手机设定温度、定时、启停温度等参数,利用手机远程控制循环泵;
语音控制:可以通过配装小爱音箱,利用“小爱同学”语音控制循环泵的启停。
在以上热水循环的过程中,电动二通阀是始终开启的,热水系统是一个循环回路。
配装恒尔暖循环+增压智能控制套件的零冷水系统的设计
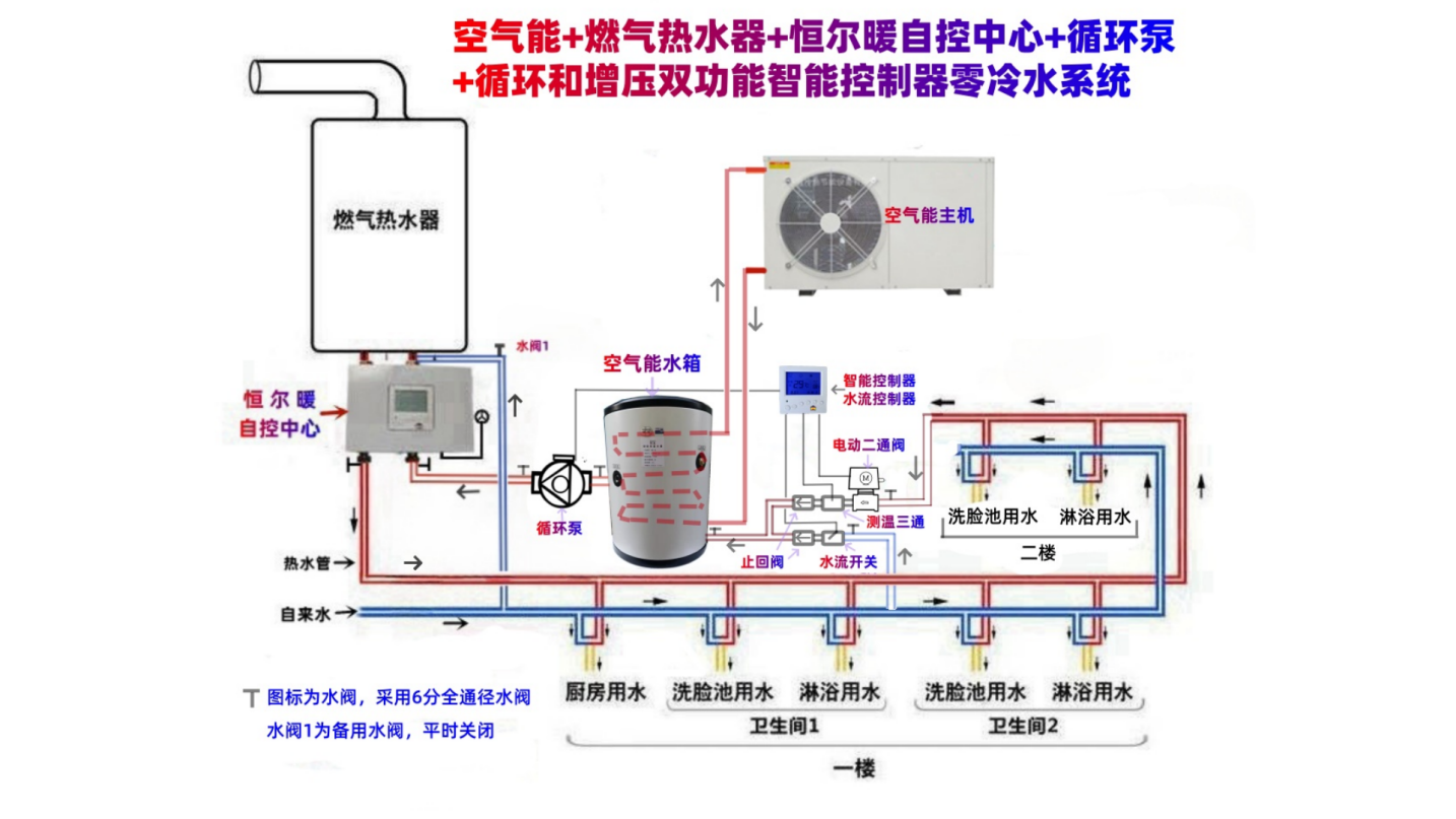
一、非承压太阳能+燃气热水器+储能保温水箱+恒尔暖自控中心+自吸增压泵+循环泵+“循环+增压智能控制套件”的零冷水系统
在非承压太阳能距离燃气水箱之间的落差小于10米时,建议采用以上系统设计方案。
如果落差大于10米,将循环泵安装在水箱出水口,不安装自吸增压泵即可。
在该方案中,热水循环泵既做热水循环的动力,又做太阳能下水的增压,在水箱的出水口另加一台自吸增压泵,这样太阳能下水也没有问题,用热水的水压也很大。
太阳能下水管先安装止回阀和水流开关,然后与回水管利用三通合并在一起,再安装上增压循环泵,再与水箱的入水口连接,测温探头、电动二通阀和另一只止回阀依次安装在回水管上,和太阳能下水口合并的三通之前,水箱出水口安装上自吸增压泵,利用管道与恒尔暖自控中心右下口连接,在这之前不要有用水点,自控中心左下口接热水主管,依次经过各个用水点接出支管与水龙头连接,直到最后用水点,继续向水箱处布置,利用三通和太阳能下水管合并一起接入水箱入水口,这样就形成一个完整的零冷水系统。
恒尔暖自控中心的右上口接备用热水器(如燃气热水器)的冷水入口,左上口接备用热水器的热水出口,在自控中心右上口和备用热水器冷水入口之间预留一个备用自来水口,利用三通和角阀连接上,平时角阀关闭,如水箱和太阳能都没有水了,可以紧急打开利用自来水直接进备用热水器加热。
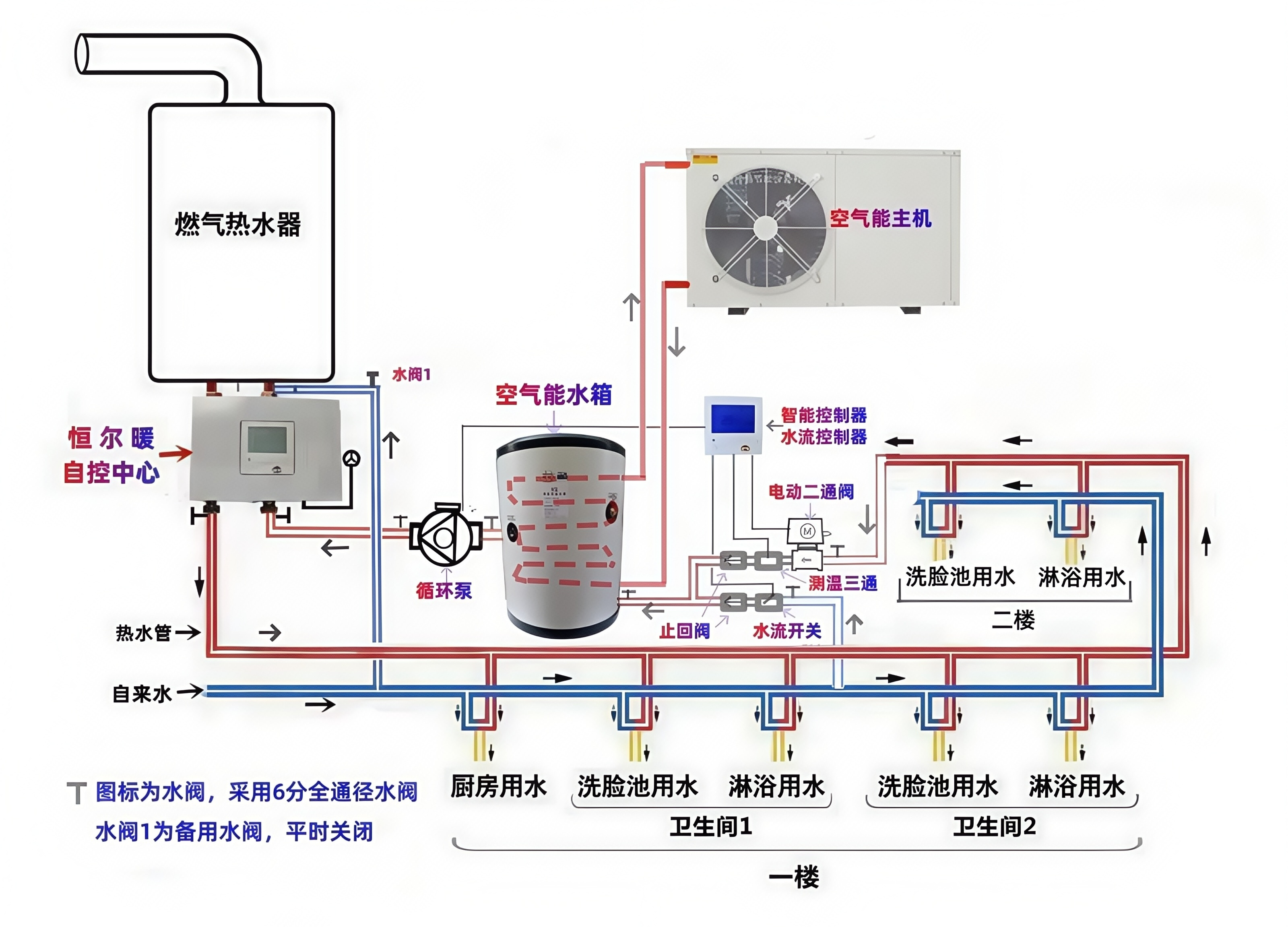
二、承压式太阳能+燃气热水器+恒尔暖自控中心+循环泵+“循环+增压智能控制套件”的零冷水系统
该零冷水系统中的承压式太阳能可以替换成电热水器、空气能热水器等储水式热水器,系统设计是一样的。
循环泵安装在水箱的的出水口;电动二通阀、测温三通和止回阀依次安装在回水管上,与自来水合并三通之前;水流开关和止回阀依次安装在自来水进水管上,与回水管合并三通之前。
水箱的出水口利用管道与恒尔暖自控中心右下口对接,之前不要有用水点,自控中心左下口接热水主管口,依次经过各个用水点接出支管与水龙头连接,直到最后用水点继续向水箱处布置,这节管道就是回水管,然后与自来水管合并接入水箱入水口,这样就形成一个完整的热水循环系统。
这样循环泵既起到循环作用,用热水时又起到增压作用。
零冷水泵配套恒尔暖循环+增压智能控制套件的优点
优点一、具有热水循环和用水自动增压双重功能
在需要热水循环时,安装回水管上的二通阀是开启状态, 循环泵运行,使热水器内的热水迅速替换管道内的冷水,用热水时,即开即有热水,不用等待也不浪费冷水;
在用热水时,回水管上的二通阀自动关闭,循环泵运行,只对用水点进行增压,不会因回水到热水器造成用水点水压减少。
特别是针对热水主管道做的较细、自来水压力较小、以及用的是非承压式太阳能热水器的,这个功能十分好。
优点二、具有周编程功能,定时定温开关机,舒适、方便、节能、环保。
一次设置后,循环泵就按照预设程序自动开停机工作,无需人工再操作。可以在不需要热水时段关机,在需要热水时段开机,并可以在不同时段设置不同的开启水温,并在开机时段内,水管内水温达到设定值,也停止循环。如果家庭使用热水很有规律性,使用周编程定时开关机功能十分方便。
优点三、具有水流点控功能,兼顾规律性用热水和临时用热水。
通过套件内配置的水流控制器和水流开关,从而实现水龙头遥控开启循环泵。在定时自动模式下,平时循环泵按照预设好的周编程运行,在循环泵非工作时段临时用热水时,只需要打开热水龙头2-6秒,水流点控功能启动,循环泵就自动开启循环,并延时工作几分钟然后自动停止运行,再开启水龙头,热水秒出。
优点四、可以通过手机APP远程控制。
可以通过涂鸦智能平台,轻松设施温度、周编程定时、启动温差等参数,使用十分方便,即使家里只有老人和儿童,也可以放心使用。
优点五、分体式安装,既美观,又方便操作。
循环泵和智能控制器分开安装,循环泵、二通阀等可以安装在橱柜内等隐蔽处,控制器可以安装在橱柜上墙面的暗盒内。
优点六、适用范围广,任何循环泵均可以配套使用。
可以根据房屋面积大小和热水管道的长度,自由选配不同功率和扬程的循环泵,无论何种材质和品牌的循环泵均可以配套使用。
(inwarm银屋品牌黄铜超静音耐高温热水循环泵)
优点七、具有低温防冻功能,防止热水系统和设备被冻坏。
在系统水温低于5°C时,智能控制器会自动启动循环泵,将热水管道的水替换成较高温度的水。注意:要该功能起作用,要确保配套的热源能正常工作,如燃气热水器通电通燃气。
优点八、在双热水器配装恒尔暖自控中心的零冷水系统,设置好开关机时间和温度,可以减少备用热水器启停次数,延长其寿命,节省能源。
设置方式如下:
开机时间的设定:使用定时模式时,每次设定开机时间,循环泵要比自控中心早1-2分钟左右。
温度的设定:备用热水器设定水温(最好在55-60°C)>循环泵控制器设定水温(如为42°C)>自控中心设定水温(如为:40°C)。备用热水器要设置较高温度,避免与自控中心之间温差小没有办法正常启动或出现忽冷忽热的想象,自控中心设置的水温为洗浴正好的温度,循环泵设置比自控中心高2度左右。
这样,在开机时段内,当循环泵处水管里的水温降到低于42°C时,循环泵就开启,水箱的热水就流出,当高于42°C的热水流经各个用水点到达循环泵测温传感器处时,控制器检测到水温已达到设定值,循环泵就停止工作。可以看出当水管里的水温还没有降到低于自控中心的设置水温40°C,就开启循环,水管里的水很快就被替换成较高温度的水,因此只要水箱的水温高于自控中心设定水温,燃气热水器就不会启动。
关于恒尔暖零冷水循环+增压智能控制套件的选购
一、需要同时具有温控、时控、水控和手机APP远程控制循环泵的,就选择6分10件套或1寸9件套:
v 6分水口的循环泵选择“6分循环+增压WiFi智能控制10件套”;
v 1寸水口的循环泵选择“1寸循环+增压智能控制9件套”。
二、仅需水流控制的就选择循环+增压水流控制3件套。
适合用于已装修房屋没有预埋回水管的,或者不需要温控和定时控制的用户。
根据循环泵的水口大小,选择6分水控3件套或1寸水控3件套。

恒尔暖零冷水循环+增压智能控制套件的安装
本公司不负责安装,由用户自行安装,我们提供安装技术指导。
参考以下安装系统图上各配件的安装位置
必须按照以下要求安装才能实现循环+增压的双功能:
1、循环泵安装在热水循环系统的所有用水点之前,比如水箱或热水器的出水口处;
2、水流开关安装在水箱或热水器的入水管上如自来水(如为非承压太阳能为下水管)上,和回水管合并三通前;
3、测温三通安装在回水管上,和入水管如自来水管(或太阳能下水管)合并三通之前;
4、回水管上安装止回阀,在合并的三通前,水流指向水箱或热水器;
5、电动二通球阀,安装在回水管上,和入水管如自来水(或非承压太阳能下水管)合并三通之前。
6、将双联暗盒和增高圈安装在距离循环泵、测温三通、水流开关和电动二通阀不远的墙面上,如果循环泵隐藏安装在橱柜下,智能控制器安装在橱柜上墙面上方便操作,这时,要从暗盒到循环泵、测温三通、水流开关和电动二通阀处预埋穿线套管,以便后期穿线。
7、将二路水流控制器安装在暗盒里面,将智能控制器安装在暗盒上。
8、可在循环泵处预留三孔插座,循环泵电源插头插入插座上,插座的L和N接线端子与智能控制器的阀开和零线端子对接。
9、智能控制器、二路水流控制器与循环泵、测温三通、水流开关和电动二通阀,按照下图接线。
安装细节请向客服索要《循环泵智能控制套件安装使用说明书》
恒尔暖零冷水循环+增压智能控制套件的参数
关于零冷水循环+增压智能控制套件配套的水泵说明
v 恒尔暖循环+增压WiFi智能控制套件,配套安装的水泵功率不得高于400w,如高于,请使用交流接触器间接控制。
v 循环+增压水流控制器3件套,配套安装的水泵功率最大可以达到1000w。
请选购规定功率范围内的循环增压泵,否则智能控制器损坏不在质保范围内。
建议搭配使用本店内销售的330w功率15m扬程的inwarm银屋品牌黄铜耐高温超静音停水保护的循环增压泵。如需,请向客服索要链接。





皖公网安备 34010402701461号